New England Cloud Solutions
Manchester, NH

Project Links


A small collection of projects I have worked on.

(Click the project name to hyper-link to the project).

  • Data Engineering Platform : This project is a full-stack data engineering platform that lets users visually build, manage, and execute ETL data pipelines without writing code. Users can connect to databases, APIs, and cloud storage, configure transformations and filters through a node-based interface, and export results to databases, cloud storage, or local files with real-time monitoring and logging. The application is still a work in progress, with some features (like email verification) currently under development.


  • The Mock PBM : PrescriptionTracker is a mock healthcare analytics platform for pharmacy benefit management, built with a Flask/Python backend and a React/TypeScript frontend. It provides interactive dashboards and detailed views into prescription claims, member utilization, drug spending, and cost-saving opportunities using advanced PostgreSQL analytics. For demo purposes, authentication and data modification features have been removed, and the application is read-only with linked detail views for members and drugs.


  • The Recipe Ripper : The Recipe Ripper is a web application that uses AI-powered parsing to extract and clean recipes from cluttered online sources, transforming unstructured text into clear, standardized ingredients and directions. Built with a Python/Flask backend, PostgreSQL database, and a mobile-friendly React frontend, it focuses on usability, consistency, and easy editing. The platform supports user accounts, saved recipe edits, and ongoing enhancements as new features are added..



Things I can do and things I have done!



A Basic Data Engineering Platform

2026 – Personal Project

Some features are still in development. As of right now, this is still a work in progress. For example, when registering as a new user, the verify email does not get sent, but you can still login.

This Basice Data Engineering Platform is a full-stack web application that enables users to build, manage, and execute data pipelines through an intuitive visual interface. Users can connect to multiple data sources including PostgreSQL and MySQL databases, REST APIs, and cloud storage, then create pipelines by clicking and adding the required nodes. THe node is a step in an ETL process that can extract, transform, filter, and export data. The platform features a visual pipeline builder where users can configure each step with custom SQL queries, filter conditions, and transformation rules, then execute pipelines to process data. The user canexport the data to cloud storage, PostgreSQL or MySQL databases or download results directly to their local machine. Built with a Node.js/Express backend and React frontend, the application provides real-time execution monitoring, comprehensive logging, and a dashboard that displays statistics on pipeline performance and data processing metrics. Whether you need to extract data from an API, filter records based on complex conditions, or automate data exports, this platform provides a code-free solution for managing data workflows.

  • Full-Stack Architecture - RESTful API backend built with Node.js, Express, and PostgreSQL with Sequelize ORM, paired with a React frontend using Redux for state management and React Bootstrap for responsive UI components
  • Visual Pipeline Builder - Drag-and-drop interface for creating multi-stage data pipelines with configurable source, transform, validation, and destination nodes, supporting complex workflows with real-time node configuration and position management
  • Multi-Source Data Integration - Native connectors for PostgreSQL/MySQL databases with custom SQL query support, REST API integration with configurable endpoints and authentication, and local file system exports in CSV/JSON formats
  • Advanced Data Transformation - Filter engine supporting multiple operators (==, !=, >, >=, <, <=, contains, startsWith, endsWith) with dot notation for nested object fields, case-sensitive SQL query handling with PostgreSQL identifier quoting, and row limit controls
  • Real-Time Execution & Monitoring - Asynchronous pipeline execution with comprehensive logging, execution history tracking with success/failure rates and record counts, live dashboard with 30-day statistics, and automatic file download triggering for local exports
Screenshot of The Data Engineering Platform
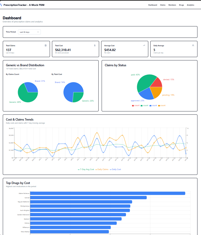
Screenshot of a Mock-PBM Dashboard

The Mock PBM

2026 – Personal Project

Some features have been removed, such as modifying data. No Adds, updates, or deletes are allowed. Additionally, I removed authentication for demo purposes. Member ID on the Member List and Drug NDC are links to aditional detail for the selected record.

PrescriptionTracker is a mock-up of a comprehensive healthcare analytics platform designed for pharmacy benefit management (PBM). Built with a modern tech stack featuring Flask/Python backend and React/TypeScript frontend, it provides real-time insights into prescription claims, cost optimization, and member utilization patterns. The application demonstrates enterprise-grade architecture with advanced PostgreSQL queries, RESTful API design, and interactive data visualizations, making it suitable for healthcare organizations managing prescription benefits and costs.

  • Interactive Analytics Dashboard - Real-time visualization of claims data with cost trends, generic vs. brand utilization, and top drug spending using Recharts library
  • Advanced Claims Management - Complete claims processing workflow with filtering, searching, pagination, and status tracking (pending, approved, paid, denied)
  • Cost Savings Analysis - Identifies generic substitution opportunities and calculates potential savings, highlighting high-cost medications and utilization patterns
  • Member & Drug Directory - Comprehensive searchable databases with detailed views for members, drugs (NDC codes, pricing, therapeutic classes), and pharmacy networks
  • PostgreSQL Advanced Features - Leverages CTEs, window functions, full-text search, and complex aggregations for high-performance analytics and reporting

The Recipe Ripper

2025 – Personal Project

I enjoy cooking and often pull recipes from online sources, but I found it frustrating to scroll through excessive non-essential content just to reach the recipe itself. To solve this, I built The Recipe Ripper—a web application that uses AI-powered parsing and prompt-based transformations to extract, standardize, and refine recipe content. The application converts unstructured recipe text into clean, structured ingredients and directions by removing unnecessary information, ensuring clarity, consistency, and ease of use. The Recipe Ripper is built with a Python/Flask backend, a PostgreSQL database for data persistence, and a mobile-friendly React frontend. Key features include AI-driven extraction and organization of recipe data, user authentication, responsive design, and support for user edits and updates. More features and updates are planned as I continue to enhance the application.

  • Interactive dashboard with live data visualization
  • Secure user accounts with email/password
  • Mobile-first responsive layout
  • Allows user to make and save recipe edits
  • AI prompts to normalize formatting and standardize measurements and steps
Screenshot of The Recipe Ripper

More project listings coming soon.

Until then.... here is a link to My Github.